Web & Social Media Analytics Case Study

Helping the Peale Museum track their digital analytics growth through curated dashboards

Fall 2025

Written by:

Aayushi Bharadwaj

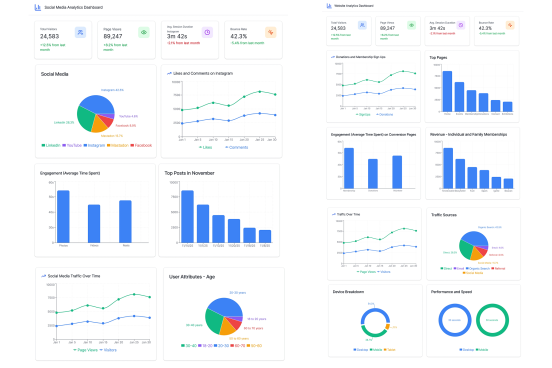
Project Summary

The Peale is Baltimore’s Community Museum, housed in the first purpose-built museum building in the United States. The museum’s mission is to amplify and preserve the voices of Baltimore’s diverse communities through storytelling, art, history, and innovation. Our talk with their team gave us insights on their goals and pain points. So, we analyzed their SEO performance, Google Analytics data, and social media analytics and devised recommendations to meet their goals